Analytics, Auditing, and Traffic Logs
Netmaker Pro offers analytics. With Analytics, admin users can view connectivity, latency and data transferred between two peers or nodes on a Netmaker network. Client analytics are also available. All of this data may be visualised in the Netmaker UI. In addition, Netmaker includes a custom exporter for Prometheus/Grafana integration to view the data as well.
Metrics currently relies on ICMP to be allowed between nodes.
Below are the steps to view Analytics on your Netmaker Pro instance.
View network metrics in the Netmaker Dashboard
To view the metrics in the Netmaker Dashboard:
Select a network.
Click the Analytics interface.
Switch to any metric you are interested in, including metrics from clients.
Metrics may take up to 5 minutes for nodes to report data.
If present, an analytics image for the dashboard will appear here.

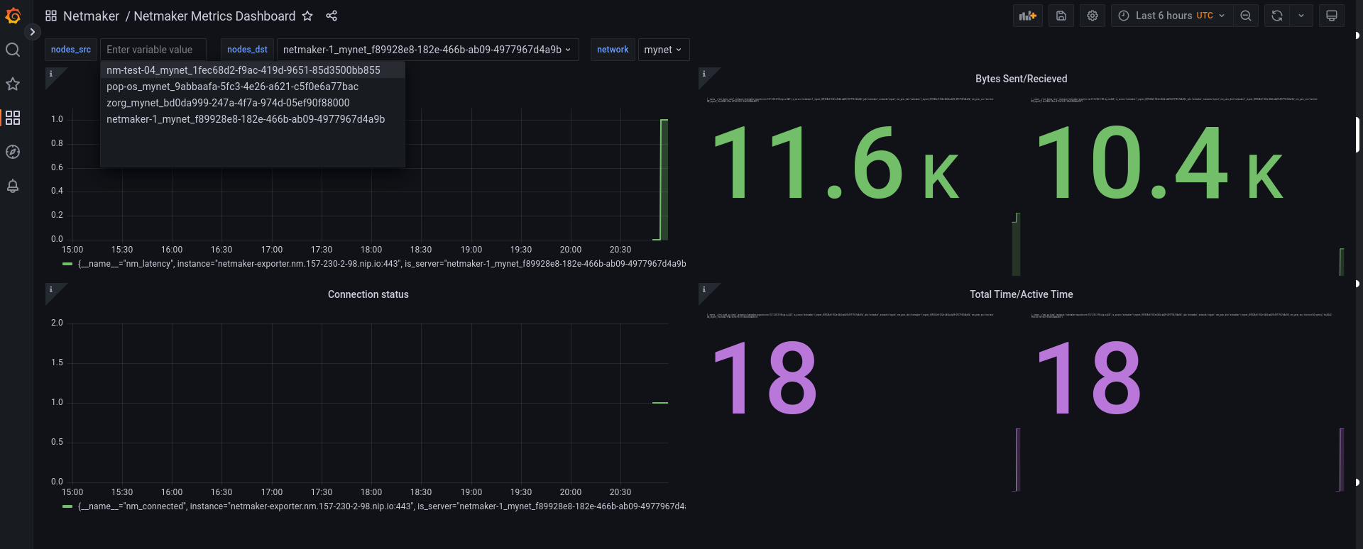
Grafana Dashboard
If your Netmaker instance includes the Prometheus/Grafana setup and is configured with the METRICS_EXPORTER="on", you can also view your metrics via Grafana.
Access details example:
URL: "https://grafana.<YOUR_DOMAIN_NAME>"
Username: "admin"
Password: "admin"Out-of-the-box Netmaker Grafana options include:
Netmaker Metrics Dashboard
Netmaker Network Graph

The Netmaker Metrics Dashboard lets you select and view data on individual nodes.

The Netmaker Network Graph view shows a network graph where you can hover nodes to see node statistics and hover edges to view connection information. Edge colors vary by connection status (green = connected, red = disconnected).

Audit Logs
Overview of Netmaker’s Audit Logs for tracking actions and changes
Overview
Netmaker v0.99.0 introduces Audit Logs, a critical feature designed to enhance system transparency, traceability, and security. This feature records significant system events and user actions, providing administrators with clear visibility into changes within their network infrastructure.
Purpose
Audit Logs are essential for:
Tracking Configuration Changes: Monitor who changed what and when.
Enhancing Security: Detect unauthorized or unexpected operations.
Compliance: Assist in meeting organizational and regulatory audit requirements.
Troubleshooting: Reconstruct event sequences to identify and resolve issues efficiently.
What’s Covered?
The audit log currently tracks actions on all important Netmaker resources:
Users
User-related operations (create, update, delete)
✅ Covered
UserAccessToken
API tokens issued, revoked
✅ Covered
Nodes
Node creation, modification, deletion
✅ Covered
Settings
Platform settings changes
✅ Covered
ACLs
ACL (Access Control List) changes
✅ Covered
Tags
Tag creation, modification, deletion
✅ Covered
User Roles
User role assignments
✅ Covered
User Groups
User groups creation, changes, removal
✅ Covered
User Invites
User invites sent, revoked
✅ Covered
Pending Users
Pending user management (invites, approvals)
✅ Covered
Egress
Egress gateway creation, changes, and removal.
✅ Covered
Network
Network creation, configuration updates, deletion
✅ Covered
Enrolment Keys
Enrolment key creation, updates, and removal
✅ Covered
Desktop App Activity
User connect/disconnect actions on the desktop client
✅ Covered
Traffic Logs
Overview
Traffic Logs provides real-time visibility into network traffic flowing through your Netmaker network. Monitor connections, analyze traffic patterns, and troubleshoot network issues with detailed logs of every connection.
PRO FEATURE
Traffic Logs is available exclusively on Netmaker Pro.
ENABLING TRAFFIC LOGS
Traffic Logs must be enabled by the Netmaker team. To request activation:
Contact Form: https://www.netmaker.io/contact
Status: ALPHA
What are Traffic Logs?
Traffic Logs capture detailed information about network connections flowing through your Netmaker network. Each log entry records the source, destination, protocol, ports, traffic direction, and data volume for comprehensive network visibility.
Key Benefits
Real-time visibility into all network traffic
Troubleshoot connectivity issues with detailed connection data
Monitor traffic patterns and bandwidth usage
Identify suspicious activity or unauthorized connections
Understanding the Traffic Logs Interface
Global Insights View

User Logs View

Each traffic log entry displays detailed information about a network event. Below is a breakdown of all components you'll see in a log entry:
Log Entry Components
| Component | Description | Example | | Event | Timestamp, end time, node name, and direction of traffic | 9:03 AM, End: 9:03 AM, Node: inetgw, Inbound | | Source | Origin of the traffic - can be Node, User, Config Files, External IP, or Egress Route | debian (node)
100.102.137.9:54618 (IP:port)
[email protected] (user) | | Protocol & Port | Network protocol (TCP/UDP/ICMP) and destination port number | TCP, Port 443
UDP, Port 53
ICMP | | Destination | Target of the traffic - can be Node, User, Config Files, External IP, or Egress Route | inetgw (node)
100.102.137.4:443 (IP:port)
140.82.113.26 (external IP) | | Traffic | Data transferred - Download (↓) and Upload (↑) shown in bytes, KiB, or MiB | ↓ 60.00 (B), ↑ 40.00 (B)
↓ 4.33 (KiB), ↑ 4.84 (KiB) |
Component Details
Event Information:
Timestamp: Exact time the traffic event occurred (format:
HH:MM AM/PM)End Time: When the traffic event completed (format:
End: HH:MM AM/PM)Node: The node that generated or received the traffic (format:
Node: [node-name])Direction: Traffic flow - Inbound (coming into node) or Outbound (leaving node)
Source Types:
Node: Internal network node (e.g.,
debian,inetgw)User: User devices (e.g.,
[email protected])Config Files: Configuration-related traffic
External: External IP addresses outside your network
Egress Route: Traffic through egress gateways
Protocol Types:
TCP - Transmission Control Protocol (reliable, connection-oriented)
UDP - User Datagram Protocol (fast, connectionless)
ICMP - Internet Control Message Protocol (network diagnostics)
Destination Types:
Node: Internal network node
User: User endpoint
Config Files: Configuration endpoints
External: External IP addresses (e.g.,
140.82.113.26)Egress Route: Egress gateway destinations
Traffic Volume Indicators:
↓ (Download): Data received by the source node
↑ (Upload): Data sent by the source node
Units: B (bytes), KiB (kibibytes), MiB (mebibytes)
Reading Traffic Log Entries

Example 1: Internal Node Communication (Inbound)

Interpretation: The debian node initiated a secure HTTPS connection to the inetgw gateway, receiving 60 bytes and sending 40 bytes of data. This is typical of a small API call or status check.
Example 2: Same Connection from Source Perspective (Outbound)

Interpretation: This is the same connection as Example 1, but reported by the debian node. Notice how the traffic values are reversed (↓40B/↑60B vs ↓60B/↑40B).
Example 3: User Connection to External Service

Step 3
Who: User [email protected] initiated the connection
Interpretation: User [email protected] connected through the inetgw gateway to an external server on HTTPS. The user downloaded 2.36 KiB and uploaded 4.03 KiB, suggesting they sent more data than they received—typical of uploading data or submitting form content to an external service.
Common Traffic Patterns
Small Data Transfers (< 1 KiB)
What it means: Control messages, API calls, heartbeats, status checks
Examples:
↓ 60.00 (B) / ↑ 40.00 (B)
TCP port 443 connections with minimal data
Quick request/response patterns
Typical scenarios:
Health checks between nodes
Authentication requests
Configuration updates
DNS queries
Medium Data Transfers (1-100 KiB)
What it means: Web pages, API responses, small files
Examples:
↓ 4.33 (KiB) / ↑ 4.84 (KiB)
HTTP/HTTPS web page loads
JSON data exchanges
Typical scenarios:
Loading web dashboards
API data retrieval
Configuration file transfers
Log uploads
Large Data Transfers (> 100 KiB)
What it means: File transfers, media, backups
Examples:
↓ 2.5 (MiB) / ↑ 1.2 (MiB)
File downloads/uploads
Database syncs
Typical scenarios:
Software updates
Backup operations
Video streaming
Large file transfers
Using the Filter Feature

Click the "Filter" button at the top of the Traffic Logs panel
Select your filter criteria: Time Range, Protocol, Direction, Source, Destination Types
Apply filters to see refined results
Reset to defaults to return to full view
Data Volume Reference
Understanding Size Units
Bytes (B):
Range: 1 - 999 B
Typical for: Control messages, handshakes, small requests
Examples: TCP SYN packets, HTTP headers, status checks
Kibibytes (KiB):
1 KiB = 1,024 bytes
Range: 1 - 999 KiB
Typical for: Web pages, API responses, small files
Examples: HTML pages, JSON data, small images
Mebibytes (MiB):
1 MiB = 1,024 KiB = 1,048,576 bytes
Range: 1+ MiB
Typical for: Large files, media, backups
Examples: Videos, software updates, database dumps
Typical Traffic Volumes by Service
TCP Handshake
40-100 B
↓ 60 B / ↑ 40 B
DNS Query
50-150 B
↓ 120 B / ↑ 80 B
HTTP Header
200-800 B
↓ 500 B / ↑ 300 B
Small API Call
1-10 KiB
↓ 4.5 KiB / ↑ 2.1 KiB
Web Page
10-500 KiB
↓ 250 KiB / ↑ 15 KiB
Image
50 KiB - 5 MiB
↓ 1.2 MiB / ↑ 500 B
Video Stream
1-10+ MiB/sec
↓ 8 MiB / ↑ 100 KiB
Summary
Traffic Logs provides essential visibility into your network communications:
Real-time monitoring of all network traffic
Detailed information about each connection
Flexible filtering to find relevant events
Security monitoring to detect threats
Performance troubleshooting to identify issues
Compliance auditing to document activity
To get started: Please https://www.netmaker.io/contact
Last updated
Was this helpful?